3.3 Installing Grafana on the Prometheus (Monitoring) Server

There are several ways to install Grafana, including as a Docker container. However, we will use the rpm-based setup because it is less complicated.

  1. Download the Grafana RPM from the Grafana download site.

    wget https://dl.grafana.com/oss/release/grafana-9.4.7-1.x86_64.rpm

  2. Install Grafana.

    rpm -i --nodeps grafana-9.4.7-1.x86_64.rpm

  3. Modify the Grafana configuration file located at /etc/grafana/grafana.ini to set the default port.

    ########### Server ##########;
    [server]
    # Protocol (http, https, h2, socket)
    protocol=http
    
    # The ip address to bind to, empty will bind to all interfaces
    ;http_addr =
    
    # The http port to use
    http_port = 3000

    NOTE:To access with https, you can follow this steps mentioned here.

  4. Start the Grafana Service.

    systemctl start grafana-server.service

3.3.1 Configuring the Grafana dashboard

Prerequisites:

Before configuring the Grafana dashboard for Node Exporter ensure to integrate the Metric Endpoints. See,Section 4.0, How to Integrate Metric Endpoints (targets).

  1. Login to http://<server_ip_of grafana>:3000 with default user credentials (admin/admin).

  2. Add the Prometheus data source to Grafana:

    1. Navigate to Configuration > Datasource > Add datasource in the Grafana sidebar.

    2. Select Prometheus as the type.

    3. Set the appropriate Prometheus server URL (for example, http://localhost:9091/).

    4. Adjust other data source settings as required (for example, choosing the right access method).

    5. Click Save & Test to save the new data source.

      NOTE:In case of failure, ensure the service is up and running and that the correct port number has been added to the firewall.

  3. Go to the Grafana Community where you can find numerous ready-made dashboards that can be imported and utilized in your environment.

    NOTE:Grafana dashboard provides different templates for Node Exporter.

  4. Select the required ready-made dashboards from and copy the ID of the dashboard.

  5. Import the dashboard using the available template in Grafana labs.

    1. Navigate to Home > Dashboard > +import in the Grafana sidebar.

    2. In Import via grafana.com field, enter the copied ID of the ready-made dashboard, we recommend 1860 and click Load.

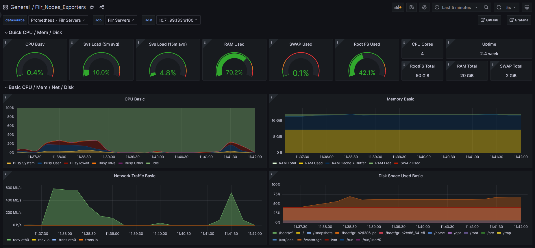
      Figure 3-1 Grafana Dashboard

    3. From Host drop-down list, select the server for viewing the respective dashboard results.

      NOTE:Logs and dashboard data are getting stored in /var partition.

    4. So, recommended to have enough storage size.

      NOTE:Logs and dashboard data are being stored in /var partition. Hence,it is recommended to have enough storage size.